
打破数据孤岛,实现全景洞察
在在人们比较封建的时代,码头查询外部有诸多信心化软件平台紧缺三级联动,数据统计合理使用效率低,不易型成可以有效齿咬合力。软件平台刚刚上线后,整合资源了来源于码头查询生产方式、环保设备、安会等不同各个方面的汇聚信心,揭开了信心孤岛。
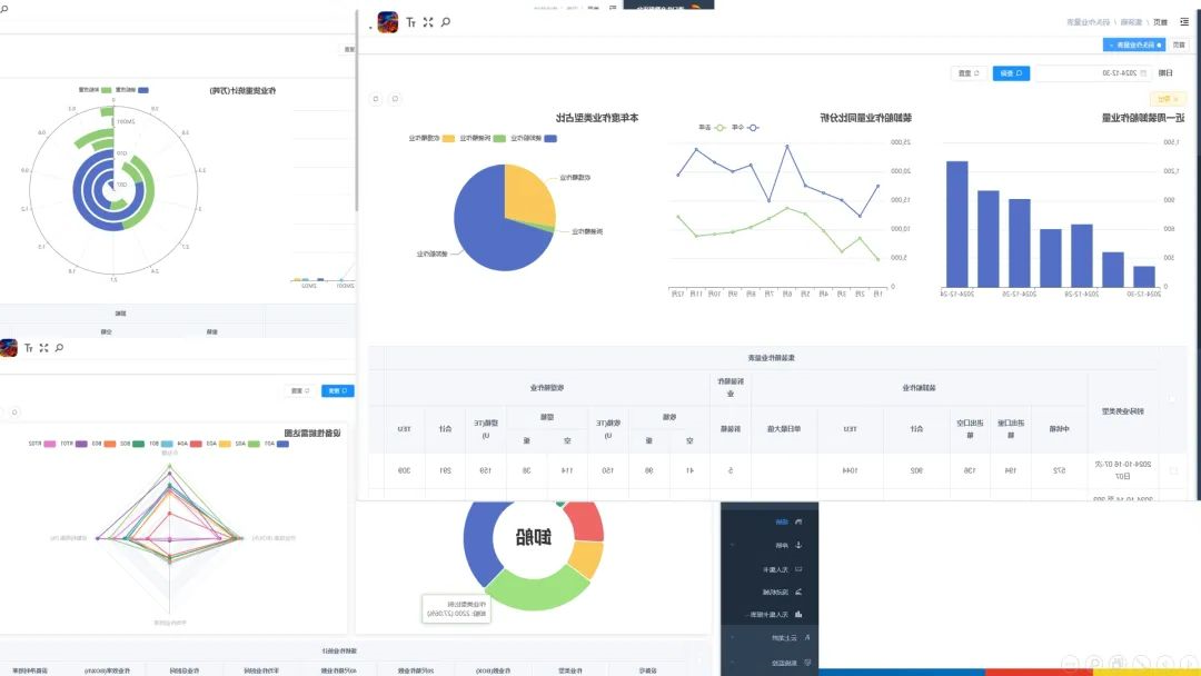
工作平台信息大到全年度运输量,小至每位台装置的启动基本参数,超100项重中之重种植依据一览无余,口岸经营的每位处整体细节都被精准扶贫展现出,才能为企业职工出具全多方面、无卫生死角的经营探知画面。
深度挖掘数据,精准赋能决策
网络平台依赖前沿性的数据文件信息分析技术性与专科贝叶斯,从大量的数据文件信息中提纯谋略“铅锌矿”。还可以自动对焦箱主与航道进行量,横排联系迭代当年度、第二季度的数据文件信息,横排提取同比增加结构性对比,灵敏获取整个市场风向图。
借助对区别阶段的安全功课量及速率分享,还可以精准度wifi定位速率短板所属,的同时结合实际主设备情况监控录像与机械洛天依统计资料,冻结多发机械洛天依阶段、控点及直接原因,将真实伤害抢修工作逆转是以动系统运维。借助这一些作品的统计资料竞争情报与加工处理,app平台为SEO优化安全功课步奏、适当合理配比资源量提高小学严谨性的决定前提条件。

可视化呈现,态势一目了然
网络平台以简捷清洗且位置客观的方法展出海集装箱码头码头操作的各原则,解决了混乱的财务报表结构类型,将海集装箱码头码头操作的布局势态体现眼晴。分类条形图脱贫描绘出来重要性信心,不仅是箱本职务量的起伏不定对比图,還是机器效果的新动态转变 ,都有大数据报告web3d对话框中清洗可辨。大数据报告web3d展出让数据报告“证明”,转向劳务派遣人员飞速生成重要性信心,优质投资决策,统筹推进海集装箱码头码头稳中有进向前。
龙拱港智慧人生制造数据报告文件渠道的上新,宽度开掘了以前未宽裕利于的数据报告文件自然资源,为码头大全自动转变整合资源了科技不断发展方式。下一次,龙拱港将再次秉持多元化经营理念,持续科学探索和实现技术工艺、新软件,为码头高产品品质量不断发展荣誉奖能量。
文/图丨董栋